
Dijital dönüşüm sürecinde işletmeler için en kritik adımlardan biri, e-Fatura sistemini mevcut muhasebe veya ERP yazılımı ile entegre etmektir.
Manuel fatura işlemleri hem zaman kaybına hem de hatalara neden olurken, doğru bir entegrasyon ile tüm süreçler otomatik, hızlı ve hatasız hale gelir.
Bu yazıda, Nilvera API kullanarak e-Fatura entegrasyonunu sıfırdan nasıl yapabileceğinizi, ekran adımları ve görsellerle birlikte detaylı şekilde anlatıyoruz.
E-Fatura entegrasyonu, muhasebe sisteminiz ile e-Fatura altyapısının birbirine bağlanarak:
Fatura oluşturma
Fatura gönderme ve alma
Raporlama ve veri çekme
işlemlerinin manuel müdahale olmadan gerçekleşmesini sağlar.
Operasyonel hız artar
İnsan kaynaklı hatalar azalır
Muhasebe süreçleri standartlaşır
Tüm veriler tek merkezde toplanır
ERP sistemleri ile tam uyum sağlanır
Nilvera API’leri:
REST mimarisi ile çalışır
HTTP standartlarına uygundur
OAuth 2.0 ile yetkilendirilir
API çağrılarında kullanılan temel yapı:
Authorization: Bearer {API_ANAHTARI}
Bu yapı sayesinde sistem, sizin uygulamanızı tanır ve yetkilendirme sağlar.
Nilvera API servisleri %99.99 uptime oranı ile çalışır.
Bu sayede:
7/24 kesintisiz erişim sağlanır
Entegrasyon süreçleri güvenle geliştirilebilir
İş süreçlerinizde kesinti riski minimuma iner
Şimdi en kritik kısma geliyoruz. Aşağıdaki adımları birebir takip ederek entegrasyonu tamamlayabilirsiniz.
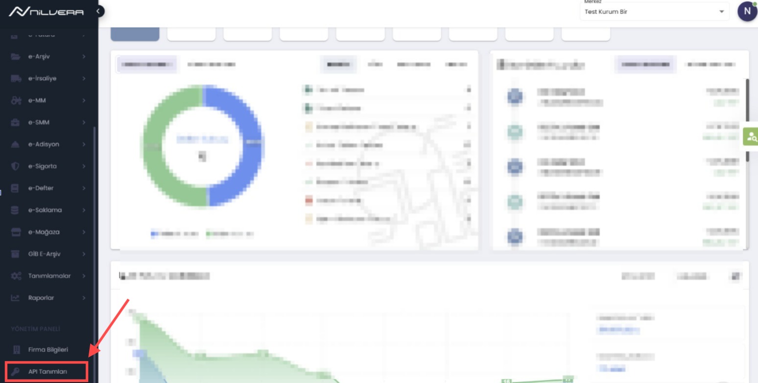
Nilvera paneline giriş yaptıktan sonra:
👉 Sol menüden “API Tanımları” alanına tıklayın
Bu alan, tüm entegrasyon sürecinin başlangıç noktasıdır.
API Tanımları ekranında:
👉 “Yeni Anahtar” butonuna tıklayın


Açıklama:
Örn: ERP Entegrasyonu, Muhasebe API, Test Anahtarı
Son Geçerlilik Tarihi:
API anahtarının ne zamana kadar aktif olacağını belirler
Bu alanlar boş bırakılırsa anahtar oluşturulamaz
Geçerlilik tarihi boş bırakılırsa API anahtarı süresiz aktif olur
Bu adımda, API’nin hangi işlemleri yapabileceğini belirliyorsunuz.
Tavsiye: İlk entegrasyon için Okuma + Yazma yetkileri verilmesi önerilir
👉 “Kaydet” butonuna tıklayın
Sistem size bir API anahtarı üretir.

API anahtarı yalnızca 1 kez gösterilir
Sayfayı kapatırsanız tekrar görüntülenemez
👉 Bu yüzden anahtarı mutlaka kopyalayın ve güvenli bir yerde saklayın
Şimdi API’yi test edeceğimiz alana geçiyoruz:
Öncelikle daha fazla detaya ulaşabileceğiniz developer.nilvera.com a geçiş yapıyoruz.
👉 Menü → Swagger API → İstenilen ürünün API sekmesi

Swagger ekranında:
👉 “Authorize” alanına tıklayın
Kopyaladığınız API anahtarını girin
Onaylayın


Başarılı olursa API erişimi aktif hale gelir.
Artık API’yi test edebilirsiniz.
Örneğin: e-Fatura endpointine girin
“Try it out” butonuna tıklayın
Parametreleri girin
“Execute” deyin

Alt kısımda:
JSON response
Status code
Veri yapısı
görünür.
Bu aşamadan sonra:
Geliştirici ekibiniz:
API endpointlerini kullanır
ERP sistemine bağlar
Otomatik fatura akışı kurar
Entegrasyon sırasında bazı hata kodlarıyla karşılaşabilirsiniz.
Yanlış veri gönderildi. Parametreleri kontrol edin.
Yetkilendirme hatası. API key yanlış olabilir.
Kayıt bulunamadı. Belge ID kontrol edilmeli.
Veri zaten sistemde mevcut. Aynı fatura tekrar gönderilmiş olabilir.
İş kurallarına uygun değil. Örn: kontör yetersizliği.
Daha detaylı hata listesi ve örnek dönüşler için: https://developer.nilvera.com/hata-kodlari
Nilvera ile entegrasyon tamamlandığında:
Manuel fatura kesme ihtiyacı ortadan kalkar
Muhasebe ve operasyon ekipleri rahatlar
İşletme ölçeklenebilir hale gelir
E-Fatura entegrasyon sürecinde teknik destek almak için uzman ekibimizle iletişime geçebilirsiniz.
Geliştirici desteği gerekir ancak Swagger sayesinde süreç kolaydır.
Evet. Önce test ortamında deneyip sonra canlıya geçebilirsiniz.